автордың кітабын онлайн тегін оқу Elevator Systems of the Eiffel Tower, 1889
Contributions from
The Museum of History and Technology:
Paper 19
Elevator Systems
of the Eiffel Tower, 1889
Robert M. Vogel
PREPARATORY WORK FOR THE TOWER 4 THE TOWER’S STRUCTURAL RATIONALE 5 ELEVATOR DEVELOPMENT BEFORE THE TOWER 6 THE TOWER’S ELEVATORS 20 EPILOGUE 37ELEVATOR SYSTEMS of the EIFFEL TOWER, 1889
By Robert M. Vogel
This article traces the evolution of the powered passenger elevator from its initial development in the mid-19th century to the installation of the three separate elevator systems in the Eiffel Tower in 1889. The design of the Tower’s elevators involved problems of capacity, length of rise, and safety far greater than any previously encountered in the field; and the equipment that resulted was the first capable of meeting the conditions of vertical transportation found in the just emerging skyscraper.
The Author: Robert M. Vogel is associate curator of mechanical and civil engineering, United States National Museum, Smithsonian Institution.
The 1,000-foot tower that formed the focal point and central feature of the Universal Exposition of 1889 at Paris has become one of the best known of man’s works. It was among the most outstanding technological achievements of an age which was itself remarkable for such achievements.
Second to the interest shown in the tower’s structural aspects was the interest in its mechanical organs. Of these, the most exceptional were the three separate elevator systems by which the upper levels were made accessible to the Exposition visitors. The design of these systems involved problems far greater than had been encountered in previous elevator work anywhere in the world. The basis of these difficulties was the amplification of the two conditions that were the normal determinants in elevator design—passenger capacity and height of rise. In addition, there was the problem, totally new, of fitting elevator shafts to the curvature of the Tower’s legs. The study of the various solutions to these problems presents a concise view of the capabilities of the elevator art just prior to the beginning of the most recent phase of its development, marked by the entry of electricity into the field.
The great confidence of the Tower’s builder in his own engineering ability can be fully appreciated, however, only when notice is taken of one exceptional way in which the project differed from works of earlier periods as well as from contemporary ones. In almost every case, these other works had evolved, in a natural and progressive way, from a fundamental concept firmly based upon precedent. This was true of such notable structures of the time as the Brooklyn Bridge and, to a lesser extent, the Forth Bridge. For the design of his tower, there was virtually no experience in structural history from which Eiffel could draw other than a series of high piers that his own firm had designed earlier for railway bridges. It was these designs that led Eiffel to consider the practicality of iron structures of extreme height.
Larger Image
Figure 1.—The Eiffel Tower at the time of the
Universal Exposition of 1889 at Paris.
(From La Nature, June 29, 1889, vol. 17, p. 73.)
Figure 2.—Gustave Eiffel (1832-1923).
(From Gustave Eiffel, La Tour de Trois Cents Mètres,
Paris, 1900, frontispiece.)
There was, it is true, some inspiration to be found in the paper projects of several earlier designers—themselves inspired by that compulsion which throughout history seems to have driven men to attempt the erection of magnificently high structures.
One such inspiration was a proposal made in 1832 by the celebrated but eccentric Welsh engineer Richard Trevithick to erect a 1,000-foot, conical, cast-iron tower (fig. 3) to celebrate the passing of the Reform Bill. Of particular interest in light of the present discussion was Trevithick’s plan to raise visitors to the summit on a piston, driven upward within the structure’s hollow central tube by compressed air. It probably is fortunate for Trevithick’s reputation that his plan died shortly after this and the project was forgotten.
One project of genuine promise was a tower proposed by the eminent American engineering firm of Clarke, Reeves & Company to be erected at the Centennial Exhibition at Philadelphia in 1876. At the time, this firm was perhaps the leading designer and erector of iron structures in the United States, having executed such works as the Girard Avenue Bridge over the Schuylkill at Fairmount Park, and most of New York’s early elevated railway system. The company’s proposal (fig. 4) for a 1,000-foot shaft of wrought-iron columns braced by a continuous web of diagonals was based upon sound theoretical knowledge and practical experience. Nevertheless, the natural hesitation that the fair’s sponsors apparently felt in the face of so heroic a scheme could not be overcome, and this project also remained a vision.
Preparatory Work for the Tower
In the year 1885, the Eiffel firm, which also had an extensive background of experience in structural engineering, undertook a series of investigations of tall metallic piers based upon its recent experiences with several lofty railway viaducts and bridges. The most spectacular of these was the famous Garabit Viaduct (1880-1884), which carries a railroad some 400 feet above the valley of the Truyere in southern France. While the 200-foot height of the viaduct’s two greatest piers was not startling even at that period, the studies proved that piers of far greater height were entirely feasible in iron construction. This led to the design of a 395-foot pier, which, although never incorporated into a bridge, may be said to have been the direct basis for the Eiffel Tower.
Preliminary studies for a 300-meter tower were made with the 1889 fair immediately in mind. With an assurance born of positive knowledge, Eiffel in June of 1886 approached the Exposition commissioners with the project. There can be no doubt that only the singular respect with which Eiffel was regarded not only by his profession but by the entire nation motivated the Commission to approve a plan which, in the hands of a figure of less stature, would have been considered grossly impractical.
Between this time and commencement of the Tower’s construction at the end of January 1887, there arose one of the most persistently annoying of the numerous difficulties, both structural and social, which confronted Eiffel as the project advanced. In the wake of the initial enthusiasm—on the part of the fair’s Commission inspired by the desire to create a monument to French technological achievement, and on the part of the majority of Frenchmen by the stirring of their imagination at the magnitude of the structure—there grew a rising movement of disfavor. The nucleus was, not surprisingly, formed mainly of the intelligentsia, but objections were made by prominent Frenchmen in all walks of life. The most interesting point to be noted in a retrospection of this often violent opposition was that, although the Tower’s every aspect was attacked, there was remarkably little criticism of its structural feasibility, either by the engineering profession or, as seems traditionally to be the case with bold and unprecedented undertakings, by large numbers of the technically uninformed laity. True, there was an undercurrent of what might be characterized as unease by many property owners in the structure’s shadow, but the most obstinate element of resistance was that which deplored the Tower as a mechanistic intrusion upon the architectural and natural beauties of Paris. This resistance voiced its fury in a flood of special newspaper editions, petitions, and manifestos signed by such lights of the fine and literary arts as De Maupassant, Gounod, Dumas fils, and others. The eloquence of one article, which appeared in several Paris papers in February 1887, was typical:
We protest in the name of French taste and the national art culture against the erection of a staggering Tower, like a gigantic kitchen chimney dominating Paris, eclipsing by its barbarous mass Notre Dame, the Sainte-Chapelle, the tower of St. Jacques, the Dôme des Invalides, the Arc de Triomphe, humiliating these monuments by an act of madness.[1]
Further, a prediction was made that the entire city would become dishonored by the odious shadow of the odious column of bolted sheet iron.
It is impossible to determine what influence these outcries might have had on the project had they been organized sooner. But inasmuch as the Commission had, in November 1886, provided 1,500,000 francs for its commencement, the work had been fairly launched by the time the protestations became loud enough to threaten and they were ineffectual.
Upon completion, many of the most vigorous protestants became as vigorous in their praise of the Tower, but a hard core of critics continued for several years to circulate petitions advocating its demolition by the government. One of these critics, it was said—probably apocryphally—took an office on the first platform, that being the only place in Paris from which the Tower could not be seen.
Figure 3.—
Trevithick’s
proposed cast-iron tower (1832)would have been 1,000 feet high, 100 feet in diameter at the base,
12 feet at the top, and surmounted by a colossal statue.
(From F. Dye, Popular Engineering, London, 1895, p. 205.)
The Tower’s Structural Rationale
During the previously mentioned studies of high piers undertaken by the Eiffel firm, it was established that as the base width of these piers increased in proportion to their height, the diagonal bracing connecting the vertical members, necessary for rigidity, became so long as to be subject to high flexural stresses from wind and columnar loading. To resist these stresses, the bracing required extremely large sections which greatly increased the surface of the structure exposed to the wind, and was, moreover, decidedly uneconomical. To overcome this difficulty, the principle which became the basic design concept of the Tower was developed.
The material which would otherwise have been used for the continuous lattice of diagonal bracing was concentrated in the four corner columns of the Tower, and these verticals were connected only at two widely separated points by the deep bands of trussing which formed the first and second platforms. A slight curvature inward was given to the main piers to further widen the base and increase the stability of the structure. At a point slightly above the second platform, the four members converged to the extent that conventional bracing became more economical, and they were joined.
Figure 4.—The proposed 1,000-foot iron tower designed by
Clarke, Reeves & Co. for the Centennial Exhibition of 1876 at Philadelphia.
(From Scientific American, Jan. 24, 1874, vol. 30, p. 47.)
That this theory was successful not only practically, but visually, is evident from the resulting work. The curve of the legs and the openings beneath the two lower platforms are primarily responsible for the Tower’s graceful beauty as well as for its structural soundness.
The design of the Tower was not actually the work of Eiffel himself but of two of his chief engineers, Emile Nouguier (1840-?) and Maurice Kœchlin (1856-1946)—the men who had conducted the high pier studies—and the architect Stéphen Sauvestre (1847-?).
In the planning of the foundations, extreme care was used to ensure adequate footing, but in spite of the Tower’s light weight in proportion to its bulk, and the low earth pressure it exerted, uneven pier settlement with resultant leaning of the Tower was considered a dangerous possibility.[2] To compensate for this eventuality, a device was used whose ingenious directness justifies a brief description. In the base of each of the 16 columns forming the four main legs was incorporated an opening into which an 800-ton hydraulic press could be placed, capable of raising the member slightly. A thin steel shim could then be inserted to make the necessary correction (fig. 5). The system was used only during construction to overcome minor erection discrepancies.
In order to appreciate fully the problem which confronted the Tower’s designers and sponsors when they turned to the problem of making its observation areas accessible to the fair’s visitors, it is first necessary to investigate briefly the contemporary state of elevator art.
Elevator Development before the Tower
While power-driven hoists and elevators in many forms had been used since the early years of the 19th century, the ever-present possibility of breakage of the hoisting rope restricted their use almost entirely to the handling of goods in mills and warehouses.[3] Not until the invention of a device which would positively prevent this was there much basis for work on other elements of the system. The first workable mechanism to prevent the car from dropping to the bottom of the hoistway in event of rope failure was the product of Elisha G. Otis (1811-1861), a mechanic of Yonkers, New York. The invention was made more or less as a matter of course along with the other machinery for a new mattress factory of which Otis was master mechanic.
Figure 5.—Correcting erection discrepancies by raising pier member—with hydraulic press and hand pump—and inserting shims.
(From La Nature, Feb. 18, 1888, vol. 16, p. 184.)
Figure 6.—The promenade beneath the Eiffel Tower, 1889. (From La Nature, Nov. 30, 1889, vol. 17, p. 425.)
Figure 7.—Teagle elevator in an English mill about 1845. Power was taken from the line shafting.
(From Pictorial Gallery of Arts, Volume of Useful Arts, London, n.d. [ca. 1845].)
The importance of this invention soon became evident to Otis, and he introduced his device to the public three years later during the second season of the New York Crystal Palace Exhibition, in 1854. Here he would demonstrate dramatically the perfect safety of his elevator by cutting the hoisting rope of a suspended platform on which he himself stood, uttering the immortal words which have come to be inseparably associated with the history of the elevator—“All safe, gentlemen!”[4]
The invention achieved popularity slowly, but did find increasing favor in manufactories throughout the eastern United States. The significance of Otis’ early work in this field lay strictly in the safety features of his elevators rather than in the hoisting equipment. His earliest systems were operated by machinery similar to that of the teagle elevator in which the hoisting drum was driven from the mill shafting by simple fast and loose pulleys with crossed and straight belts to raise, lower, and stop. This scheme, already common at the time, was itself a direct improvement on the ancient hand-powered drum hoist.
The first complete elevator machine in the United States, constructed in 1855, was a complex and inefficient contrivance built around an oscillating-cylinder steam engine. The advantages of an elevator system independent of the mill drive quickly became apparent, and by 1860 improved steam elevator machines were being produced in some quantity, but almost exclusively for freight service. It is not clear when the first elevator was installed explicitly for passenger service, but it was probably in 1857, when Otis placed one in a store on Broadway at Broome Street in New York.
In the decade following the Civil War, tall buildings had just begun to emerge; and, although the skylines of the world’s great cities were still dominated by church spires, there was increasing activity in the development of elevator apparatus adapted to the transportation of people as well as of merchandise. Operators of hotels and stores gradually became aware of the commercial advantages to be gained by elevating their patrons even one or two floors above the ground, by machinery. The steam engine formed the foundation of the early elevator industry, but as building heights increased it was gradually replaced by hydraulic, and ultimately by electrical, systems.
THE STEAM ELEVATOR
The progression from an elevator machine powered by the line shafting of a mill to one in which the power source was independent would appear a simple and direct one. Nevertheless, it was about 40 years after the introduction of the powered elevator before it became common to couple elevator machines directly to separate engines. The multiple belt and pulley transmission system was at first retained, but it soon became evident that a more satisfactory service resulted from stopping and reversing the engine itself, using a single fixed belt to connect the engine and winding mechanism. Interestingly, the same pattern was followed 40 years later when the first attempts were made to apply the electric motor to elevator drive.
Figure 8.—In the typical steam elevator machine two vertical cylinders
were situated either above or below the crankshaft, and a small pulley
was keyed to the crankshaft. In a light-duty machine, the power was
transmitted by flatbelt from the small pulley to a larger one mounted
directly on the drum. In heavy-duty machines, spur gearing was
interposed between the large secondary pulley and the winding drum.
(Photo courtesy of Otis Elevator Company.)
Figure 9.—Several manufacturers built steam machines in which a gear
on the drum shaft meshed directly with a worm on the crankshaft. This
arrangement eliminated the belt, and, since the drum could not drive the
engine through the worm gearing, no brake was necessary for holding the load.
(Courtesy of Otis Elevator Company.)
Larger Image
Figure 10.—Components of the
steam passenger elevator at the time of its peak
development and use (1876).
(From The First One Hundred Years,
Otis Elevator Company, 1953.)
By 1870 the steam elevator machine had attained its ultimate form, which, except for a number of minor refinements, was to remain unchanged until the type became completely obsolete toward the end of the century.
By the last quarter of the century, a continuous series of improvements in the valving, control systems, and safety features of the steam machine had made possible an elevator able to compete with the subsequently appearing hydraulic systems for freight and low-rise passenger service insofar as smoothness, control, and lifting power were concerned. However, steam machinery began to fail in this competition as the increasing height of buildings rapidly extended the demands of speed and length of rise.
The limitation in rise constituted the most serious shortcoming of the steam elevator (figs. 8-10), an inherent defect that did not exist in the various hydraulic systems.
Since the only practical way in which the power of a steam engine could be applied to the haulage of elevator cables was through a rotational system, the cables invariably were wound on a drum. The travel or rise of the car was therefore limited by the cable capacity of the winding drum. As building heights increased, drums became necessarily longer and larger until they grew so cumbersome as to impose a serious limitation upon further upward growth. A drum machine rarely could be used for a lift of more than 150 feet.[5]
Another organic difficulty existing in drum machines was the dangerous possibility of the car—or the counterweight, whose cables often wound on the drum—being drawn past the normal top limit and into the upper supporting works. Only safety stops could prevent such an occurrence if the operator failed to stop the car at the top or bottom of the shaft, and even these were not always effective. Hydraulic machines were not susceptible to this danger, the piston or plunger being arrested by the ends of the cylinder at the extremes of travel.
THE HYDRAULIC ELEVATOR
The rope-geared hydraulic elevator, which was eventually to become known as the “standard of the industry,” is generally thought to have evolved directly from an invention of the English engineer Sir William Armstrong (1810-1900) of ordnance fame. In 1846 he developed a water-powered crane, utilizing the hydraulic head available from a reservoir on a hill 200 feet above.
The system was not basically different from the simple hydraulic press so well known at the time. Water, admitted to a horizontal cylinder, displaced a piston and rod to which a sheave was attached. Around the sheave passed a loop of chain, one end of which was fixed, the other running over guide sheaves and terminating at the crane arm with a lifting hook. As the piston was pressed into the cylinder, the free end of the chain was drawn up at triple the piston speed, raising the load. The effect was simply that of a 3-to-1 tackle, with the effort and load elements reversed. Simple valves controlled admission and exhaust of the water. (See fig. 11.)
Figure 11.—Armstrong’s hydraulic crane. The main cylinder was inclined, permitting gravity to assist in overhauling the hook.
The small cylinder rotated the crane. (From John H. Jallings, Elevators, Chicago, 1916, p. 82.)
The success of this system initiated a sizable industry in England, and the hydraulic crane, with many modifications, was in common use there for many years. Such cranes were introduced in the United States in about 1867 but never became popular; they did, however, have a profound influence on the elevator art, forming the basis of the third generic type to achieve widespread use in this country.
The ease of translation from the Armstrong crane to an elevator system could hardly have been more evident, only two alterations of consequence being necessary in the passage. A guided platform or car was substituted for the hook; and the control valves were connected to a stationary endless rope that was accessible to an operator on the car.
The rope-geared hydraulic system (fig. 13) appeared in mature form in about 1876. However, before it had become the “standard elevator” through a process of refinement, another system was introduced which merits notice if for no other reason than that its popularity for some years seems remarkable in view of its preposterously unsafe design. Patented by Cyrus W. Baldwin of Boston in January 1870, this system was termed the Hydro-Atmospheric Elevator, but more commonly known as the water-balance elevator (fig. 12). It employed water not under pressure but simply as mass under the influence of gravity. The elevator car’s supporting cables ran over sheaves at the top of the shaft to a large iron bucket, which traveled in a closed tube or well adjacent to and the same length as the shaft. To raise the car, the operator caused a valve to open, filling the bucket with water from a roof tank. When the weight of water was sufficient to overbalance the loaded car, the bucket descended, raising the car. On its ascent the car was stopped at intermediate floors by a strong brake that gripped the guides. Upon reaching the top, the operator was able to open a valve in the bucket, now at the bottom of its travel, and discharge its contents into a basement tank, to be pumped back to the roof. No longer counterbalanced, the car could descend, its speed controlled solely by the brake.
The great popularity of this novel system apparently was due to its smooth operation, high speed, simplicity, and economy of operation. Managed by a skillful operator, it was capable of speeds far greater than other systems could then achieve—up to a frightening 1,800 feet per minute.[6]
Larger Image
Figure 12.—Final development of the
Baldwin-Hale water balance elevator, 1873.
The brake, kept applied by powerful springs,
was released only by steady pressure on a lever.
There were two additional controls—the
continuous rope that opened the cistern valve to fill
the bucket, and a second lever to open the
valve of the bucket to empty it. (From
United States Railroad and Mining Register,
Apr. 12, 1873, vol. 17, p. 3.)
Larger Image
Figure 13.—Vertical cylinder,
rope-geared hydraulic elevator with 2:1
gear ratio and rope control (about 1880).
For higher rises and speeds, ratios of
up to 10:1 were used, and the endless rope
was replaced by a lever.
(Courtesy of Otis Elevator Company.)
In addition to the element of potential danger from careless operation or failure of the brake, the Baldwin system was extremely expensive to install as a result of the second shaft, which of course was required to be more or less watertight.
Much of the water-balance elevator’s development and refinement was done by William E. Hale of Chicago, who also made most of the installations. The system has, therefore, come to bear his name more commonly than Baldwin’s.
The popularity of the water-balance system waned after only a few years, being eclipsed by more rational systems. Hale eventually abandoned it and became the western agent for Otis—by this time prominent in the field—and subsequently was influential in development of the hydraulic elevator.
The rope-geared system of hydraulic elevator operation was so basically simple that by 1880 it had been embraced by virtually all manufacturers. However, for years most builders continued to maintain a line of steam and belt driven machines for freight service. Inspired by the rapid increase of taller and taller buildings, there was a concentrated effort, heightened by severe competition, to refine the basic system.
By the late 1880’s a vast number of improvements in detail had appeared, and this form of elevator was considered to be almost without defect. It was safe. Absence of a drum enabled the car to be carried by a number of cables rather than by one or two, and rendered overtravel impossible. It was fast. Control devices had received probably the most attention by engineers and were as perfect and sensitive as was possible with mechanical means. Cars with lever control could be run at the high speeds required for high buildings, yet they could be stopped with a smoothness and precision unattainable earlier with systems in which the valves were controlled by an endless rope, worked by the operator. It was almost completely silent, and when the cylinder was placed vertically in a well near the shaft, practically no valuable floor space was occupied. But most important, the length of rise was unlimited because no drum was used. As greater rises were required, the multiplication of the ropes and sheaves was simply increased, raising the piston-car travel ratio and permitting the cylinder to remain of manageable length. The ratio was often as high as 10 or 12 to 1, the car moving 10 or 12 feet to the piston’s 1.
In addition to its principal advantages, the hydraulic elevator could be operated directly from municipal water mains in the many cities where there was sufficient pressure, thus eliminating a large investment in tanks, pumps and boilers (fig. 14).
By far the greatest development in this specialized branch of mechanical engineering occurred in the United States. The comparative position of American practice, which will be demonstrated farther on, is indicated by the fact that Otis Brothers and other large elevator concerns in the United States were able to establish offices in many of the major cities of Europe and compete very successfully with local firms in spite of the higher costs due to shipment. This also demonstrates the extent of error in the oft-heard statement that the skyscraper was the direct result of the elevator’s invention. There is no question that continued elevator improvement was an essential factor in the rapid increase of building heights. However, consideration of the situation in European cities, where buildings of over 10 stories were (and still are) rare in spite of the availability of similar elevator techniques, points to the fundamental matter of tradition. The European city simply did not develop with the lack of judicial restraint which characterized metropolitan growth in the United States. The American tendency to confine mercantile activity to the smallest possible area resulted in excessive land values, which drove buildings skyward. The elevator followed, or, at most, kept pace with, the development of higher buildings.
Figure 14.—In the various hydraulic systems, a pump was required if
pressure from water mains was insufficient to operate the elevator directly.
There was either a gravity tank on the roof or a pressure tank in the basement.
(From Thomas E. Brown, Jr., “The American Passenger Elevator,”
Engineering Magazine (New York), June 1893, vol. 5, p. 340.)
European elevator development—notwithstanding the number of American rope-geared hydraulic machines sold in Europe in the 10 years or so preceding the Paris fair of 1889—was confined mainly to variations on the direct plunger type, which was first used in English factories in the 1830’s. The plunger elevator (fig. 16), an even closer derivative of the hydraulic press
than
Armstrong’s crane, was nothing more than a platform on the upper end of a vertical plunger that rose from a cylinder as water was forced in.There were two reasons for this European practice. The first and most apparent was the rarity of tall buildings. The drilling of a well to receive the cylinder was thus a matter of little difficulty. This well had to be equivalent in depth to the elevator rise. The second reason was an innate European distrust of cable-hung elevator systems in any form, an attitude that will be discussed more fully farther on.
THE ELECTRIC ELEVATOR
At the time the Eiffel Tower elevators were under consideration, water under pressure was, from a practical standpoint, the only agent capable of fulfilling the power and control requirements of this particularly severe service. Steam, as previously mentioned, had already been found wanting in several respects. Electricity, on the other hand, seemed to hold promise for almost every field of human endeavor. By 1888 the electric motor had behind it a 10- or 15-year history of active development. Frank J. Sprague had already placed in successful operation a sizable electric trolley-car system, and was manufacturing motors of up to 20 horsepower in commercial quantity. Lighting generators were being produced in sizes far greater. There were, nevertheless, many obstacles preventing the translation of this progress into machinery capable of hauling large groups of people a vertical distance of 1,000 feet with unquestionable dependability.
The first application of electricity to elevator propulsion was an experiment of the distinguished German electrician Werner von Siemens, who, in 1880, constructed a car that successfully climbed a rack by means of a motor and worm gearing beneath its deck (figs. 17, 18)—again, the characteristic European distrust of cable suspension. However, the effect of this success on subsequent development was negligible. Significant use of electricity in this field occurred somewhat later, and in a manner parallel to that by which steam was first applied to the elevator—the driving of mechanical (belt driven) elevator machines by individual motors. Slightly later came another application of the “conversion” type. This was the simple substitution of electrically driven pumps (fig. 21) for steam pumps in hydraulic installations. It will be recalled that pumps were necessary in cases where water main pressure was insufficient to operate the elevator directly.
In both of these cases the operational demands on the motor were of course identical to those on the prime movers which they replaced; no reversal of direction was necessary, the speed was constant, and the load was nearly constant. Furthermore, the load could be applied to the motor gradually through automatic relief valves on the pump and in the mechanical machines by slippage as the belt was shifted from the loose to the fast pulleys. The ultimate simplicity in control resulted from permitting the motor to run continuously, drawing current only in proportion to its loading. The direct-current motor of the 1880’s was easily capable of such service, and it was widely used in this way.
Larger Image
Figure 15.—Rope-geared hydraulic freight elevator
using a horizontal cylinder (about 1883).
(From a Lane & Bodley illustrated catalog of hydraulic elevators, Cincinnati, n.d.)
Figure 16.—English direct plunger
hydraulic elevator (about 1895).
(From F. Dye,
Popular Engineering,
London, 1895, p. 280.)
Adaptation of the motor to the direct drive of an elevator machine was quite another matter, the difficulties being largely those of control. At this time the only practical means of starting a motor under load was by introducing resistance into the circuit and cutting it out in a series of steps as the speed picked up; precisely the method used to start traction motors. In the early attempts to couple the motor directly to the winding drum through worm gearing, this “notching up” was transmitted to the car as a jerking motion, disagreeable to passengers and hard on machinery. Furthermore, the controller contacts had a short life because of the arcing which resulted from heavy starting currents. In all, such systems were unsatisfactory and generally unreliable, and were held in disfavor by both elevator experts and owners.
Figure 17.—Siemens’ electric
rack-climbing elevator of 1880.
(From Werner von Siemens,
Gesammelte Abhandlungen und Vorträge,
Berlin, 1881, pl. 5.)
[1] Translated from Jean A. Keim, La Tour Eiffel, Paris, 1950.
[2] The foundation footings exerted a pressure on the earth of about 200 pounds per square foot, roughly one-sixth that of the Washington Monument, then the highest structure in the world.
[3] A type of elevator known as the “teagle” was in use in some multistory English factories by about 1835. From its description, this elevator appears to have been primarily for the use of passengers, but it unquestionably carried freight as well. The machine shown in figure 7 had, with the exception of a car safety, all the features of later systems driven from line shafting—counterweight, control from the car, and reversal by straight and crossed belts.
[4] The Otis safety, of which a modified form is still used, consisted essentially of a leaf wagon spring, on the car frame, kept strained by the tension of the hoisting cables. If these gave way, the spring, released, drove dogs into continuous racks on the vertical guides, holding the car or platform in place.
[5] A notable exception was the elevator in the Washington Monument. Installed in 1880 for raising materials during the structure’s final period of erection and afterwards converted to passenger service, it was for many years the highest-rise elevator in the world (about 500 feet), and was certainly among the slowest, having a speed of 50 feet per minute.
[6] Today, although not limited by the machinery, speeds are set at a maximum of about 1,400 feet per minute. If higher speeds were used, an impractically long express run would be necessary for starting and stopping in order to prevent an acceleration so rapid as to be uncomfortable to passengers and a strain on the equipment.
Larger Image
Figure 18.—Motor and drive mechanism
of Siemens’ elevator.
(From Alfred R. Urbanitzky,
Electricity in the Service of Man,
London, 1886, p. 646.)
There was, moreover, little inducement to overcome the problem of control and other minor problems because of a more serious difficulty which had persisted since the days of steam. This was the matter of the drum and its attendant limitations. The motor’s action being rotatory, the winding drum was the only practical way in which to apply its motive power to hoisting. This single fact shut electricity almost completely out of any large-scale elevator business until after the turn of the century. True, there was a certain amount of development, after about 1887, of the electric worm-drive drum machine for slow-speed, low-rise service (fig. 19). But the first installation of this type that was considered practically successful—in that it was in continuous use for a long period—was not made until 1889,[7] the year in which the Eiffel Tower was completed.
Pertinent is the one nearly successful attempt which was made to approach the high-rise problem electrically. In 1888, Charles R. Pratt, an elevator engineer of Montclair, New Jersey, invented a machine based on the horizontal cylinder rope-geared hydraulic elevator, in which the two sets of sheaves were drawn apart by a screw and traveling nut. The screw was revolved directly by a Sprague motor, the system being known as the Sprague-Pratt. While a number of installations were made, the machine was subject to several serious mechanical faults and passed out of use around 1900. Generally, electricity as a practical workable power for elevators seemed to hold little promise in 1888.[8]
Larger Image
Figure 19.—The electric elevator in its earliest commercial form (1891),
with the motor connected directly to the load. By this time, incandescent
lighting circuits in large cities were sufficiently extensive to make such
installations practical. However, capacity and lift were severely limited by
weaknesses of the control system and the necessity of using a drum.
(From Electrical World, Jan. 2, 1897, vol. 20, p. xcvii.)
Image Text
Larger Image
Figure 20.—Advertisement for the Miller screw-hoisting machine, about 1867 (see p. 23).
From flyer in the United States National Museum.
Image Text
Figure 21.—The first widespread use of electricity in the elevator field was to drive
belt-type mechanical machines and the pumps of hydraulic systems (see p. 14) as shown here.
(From Electrical World, Jan. 4, 1890, vol. 15, p. 4.)
The Tower’s Elevators
A great part of the Eiffel Tower’s worth and its raison d’être lay in the overwhelming visual power by which it was to symbolize to a world audience the scientific, artistic, and, above all, the technical achievements of the French Republic. Another consideration, in Eiffel’s opinion, was its great potential value as a scientific observatory. At its summit grand experiments and observations would be possible in such fields as meteorology and astronomy. In this respect it was welcomed as a tremendous improvement over the balloon and steam winch that had been featured in this service at the 1878 Paris exposition. Experiments were also to be conducted on the electrical illumination of cities from great heights. The great strategic value of the Tower as an observation post also was recognized. But from the beginning, sight was never lost of the structure’s great value as an unprecedented public attraction, and its systematic exploitation in this manner played a part in its planning, second perhaps only to the basic design.
Larger Image
Figure 22.—Various levels of the Eiffel Tower.
(Adapted from Gustave Eiffel,
La Tour de Trois Cents Mètres,
Paris, 1900, pl. 1.)
The conveyance of multitudes of visitors to the Tower’s first or main platform and a somewhat lesser number to the summit was a technical problem whose seriousness Eiffel must certainly have been aware of at the project’s onset. While a few visitors could be expected to walk to the first or possibly second stage, 377 feet above the ground, the main means of transport obviously had to be elevators. Indeed, the two aspects of the Tower with which the Exposition commissioners were most deeply concerned were the adequate grounding of lightning and the provision of a reliable system of elevators, which they insisted be unconditionally safe.
To study the elevator problem, Eiffel retained a man named Backmann who was considered an expert on the subject. Apparently Backmann originally was to design the complete system, but he was to prove inadequate to the task. As his few schemes are studied it becomes increasingly difficult to imagine by what qualifications he was regarded as either an elevator expert or designer by Eiffel and the Commission. His proposals appear, with one exception, to have been decidedly retrogressive, and, further, to incorporate the most undesirable features of those earlier systems he chose to borrow from. Nothing has been discovered regarding his work, if any, on elevators for the lower section of the Tower. Realizing the difficulty of this aspect of the problem, he may not have attempted its solution, and confined his work to the upper half where the structure permitted a straight, vertical run.
The Backmann design for the upper elevators was based upon a principle which had been attractive to many inventors in the mid-19th century period of elevator development—that of “screwing the car up” by means of a threaded element and a nut, either of which might be rotated and the other remain stationary. The analogy to a nut and bolt made the scheme an obvious one at that early time, but its inherent complexity soon became equally evident and it never achieved practical success. Backmann projected two cylindrical cars that traveled in parallel shafts and balanced one another from opposite ends of common cables that passed over a sheave in the upperworks. Around the inside of each shaft extended a spiral track upon which ran rollers attached to revolving frames underneath the cars. When the frames were made to revolve, the rollers, running around the track, would raise or lower one car, the other traveling in the opposite direction (fig. 23).
In the plan as first presented, a ground-based steam engine drove the frames and rollers through an endless fly rope—traveling at high speed presumably to permit it to be of small diameter and still transmit a reasonable amount of power—which engaged pulleys on the cars. The design was remarkably similar to that of the Miller Patent Screw Hoisting Machine, which had had a brief life in the United States around 1865. The Miller system (see p. 19) used a flat belt rather than a rope (fig. 20). This plan was quickly rejected, probably because of anticipated difficulties with the rope transmission.[9]
Figure 23.—Backmann’s proposed helicoidal elevator for the upper section of the Eiffel Tower.
The cars were to be self-powered by electric motors. Note similarity to the Miller system (fig. 20).
(Adapted from The Engineer (London), Aug. 3, 1888, vol. 66, p. 101.)
Backmann’s second proposal, actually approved by the Commission, incorporated the only—although highly significant—innovation evident in his designs. For the rope transmission, electric motors were substituted, one in each car to drive the roller frame directly. With this modification, the plan does not seem quite as unreasonable, and would probably have worked. However, it would certainly have lacked the necessary durability and would have been extremely expensive. The Commission discarded the whole scheme about the middle of 1888, giving two reasons for its action: (1) the novelty of the system and the attendant possibility of stoppages which might seriously interrupt the “exploitation of the Tower,” and (2) fear that the rollers running around the tracks would cause excessive noise and vibration. Both reasons seem quite incredible when the Backmann system is compared to one of those actually used—the Roux, described below—which obviously must have been subject to identical failings, and on a far greater scale. More likely there existed an unspoken distrust of electric propulsion.
That the Backmann system should have been given serious consideration at all reflects the uncertainty surrounding the entire matter of providing elevator service of such unusual nature. Had the Eiffel Tower been erected only 15 years later, the situation would have been simply one of selection. As it was, Eiffel and the commissioners were governed not by what they wanted but largely by what was available.
THE OTIS SYSTEM
The curvature of the Tower’s legs imposed a problem unique in elevator design, and it caused great annoyance to Eiffel, the fair’s Commission, and all others concerned. Since a vertical shaftway anywhere within the open area beneath the first platform was esthetically unthinkable, the elevators could be placed only in the inclined legs. The problem of reaching the first platform was not serious. The legs were wide enough and their curvature so slight in this lower portion as to permit them to contain a straight run of track, and the service could have been designed along the lines of an ordinary inclined railway. It was estimated that the great majority of visitors would go only to this level, attracted by the several international restaurants, bars and other features located there. Two elevators to operate only that far were contracted for with no difficulty—one to be placed in the east leg and one in the west.
To transport people to the second platform was an altogether different problem. Since there was to be a single run from the ground, it would have been necessary to form the elevator guides either with a constant curvature, approximating that of the legs, or with a series of straight chords connected by short segmental curves of small radius. Eiffel planned initially to use the first method, but the second was adopted ultimately, probably as being the simpler because only two straight lengths of run were found to be necessary.
Bids were invited for two elevators on this basis—one each for the north and south legs. Here the unprecedented character of the matter became evident—there was not a firm in France willing to undertake the work. The American Elevator Company, the European branch of Otis Brothers & Company, did submit a proposal through its Paris office, Otis Ascenseur Cie., but the Commission was compelled to reject it because a clause in the fair’s charter prohibited the use of any foreign material in the construction of the Tower. Furthermore, there was a strong prejudice against foreign contractors, which, because of the general background of disfavor surrounding the project during its early stages, was an element worth serious consideration by the Commission. The bidding time was extended, and many attempts were made to attract a native design but none was forthcoming.
Larger Image
Figure 24.—General arrangement of
Otis elevator system in Eiffel Tower.
(From The Engineer (London),
July 19, 1889, vol. 68, p. 58.)
As time grew short, it became imperative to resolve the matter, and the Commission, in desperation, awarded the contract to Otis in July 1887 for the amount of $22,500.[10] A curious footnote to the affair appeared much later in the form of a published interview[11] with W. Frank Hall, Otis’ Paris representative:
“Yes,” said Mr. Hall, “this is the first elevator of its kind. Our people for thirty-eight years have been doing this work, and have constructed thousands of elevators vertically, and many on an incline, but never one to strike a radius of 160 feet for a distance of over 50 feet. It has required a great amount of preparatory study and we have worked on it for three years.”
“That was before you got the contract?”
“Quite so, but we knew that, although the French authorities were very reluctant to give away this piece of work, they would be bound to come to us, and so we were preparing for them.”
Such supreme confidence must have rapidly evaporated as events progressed. Despite the invaluable advertising to be derived from an installation of such distinction, the Otises would probably have defaulted had they foreseen the difficulties which preceded completion of the work.
The proposed system (fig. 24) was based fundamentally upon Otis’ standard hydraulic elevator, but it was recognizable only in basic operating principle (fig. 25). Tracks of regular rail section replaced the guides because of the incline, and the double-decked cabin (fig. 29) ran on small flanged wheels. This much of the apparatus was really not unlike that of an ordinary inclined railway. Motive power was provided by the customary hydraulic cylinder (fig. 26), set on an angle roughly equal to the incline of the lower section of run. Balancing the cabin’s dead weight was a counterpoise carriage (fig. 27) loaded with pig iron that traveled on a second set of rails beneath the main track. Like the driving system, the counterweight was rope-geared, 3 to 1, so that its travel was about 125 feet to the cabin’s 377 feet.
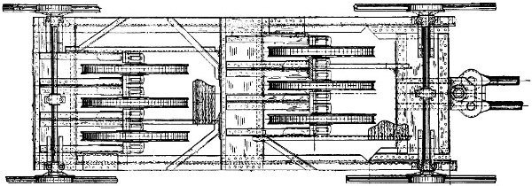
Everything about the system was on a scale far heavier than found in the normal elevator of the type. The cylinder, of 38-inch bore, was 36 feet long. Rather than a simple nest of pulleys, the piston rods pulled a large guided carriage or “chariot” bearing six movable sheaves (fig. 28). Corresponding were five stationary sheaves, the whole reeved to form an immense 12-purchase tackle. The car, attached to the free ends of the cables, was hauled up as the piston drew the two sheave assemblies apart.
Figure 25.—Schematic diagram of the rigging of the Otis system.
(Adapted from Gustave Eiffel, La Tour de Trois Cents Mètres, Paris, 1900, p. 127.)
In examining the system, it is difficult to determine what single element in its design might have caused such a problem as to have been beyond the engineering ability of a French firm, and to have caused such concern to a large, well-established American organization of Otis’ wide elevator and inclined railway experience. Indeed, when the French system—which served the first platform from the east and west legs—is examined, it appears curious that a national technology capable of producing a machine at such a level of complexity should have been unable to deal easily with the entire matter. This can be plausibly explained only on the basis of Europe’s previously mentioned lack of experience with rope-geared and other cable-hung elevator systems. The difficulty attending Otis’ work, usually true in the case of all innovations, lay unquestionably in the multitudes of details—many of them, of course, invisible when only the successfully working end product is observed.
More than a matter of detail was the Commission’s demand for perfect safety, which precipitated a situation typical of many confronting Otis during the entire work. Otis had wished to coordinate the entire design process through Mr. Hall, with technical matters handled by mail. Nevertheless, at Eiffel’s insistence, and with some inconvenience, in 1888 the company dispatched the project’s engineer, Thomas E. Brown, Jr., to Paris for a direct consultation. Mild conflict over minor details ensued, but a gross difference of opinion arose ultimately between the American and French engineers over the safety of the system. The disagreement threatened to halt the entire project. In common with all elevators in which the car hangs by cables, the prime consideration here was a means of arresting the cabin should the cables fail. As originally presented to Eiffel, the plans indicated an elaborate modification of the standard Otis safety device—itself a direct derivative of E. G. Otis’ original.
If any one of the six hoisting cables broke or stretched unduly, or if their tension slackened for any reason, powerful leaf springs were released causing brake shoes to grip the rails. The essential feature of the design was the car’s arrest by friction between its grippers and the rails so that the stopping action was gradual, not sudden as in the elevator safety. During proof trials of the safety, made prior to the fair’s opening by cutting away a set of temporary hoisting cables, the cabin would fall about 10 feet before being halted.
Larger Image
Figure 26.—Section through the Otis power cylinder.
(Adapted from Gustave Eiffel, La Tour de Trois Cents Mètres, Paris, 1900, pl. 22.)
Larger Image
Figure 27.—Details of the counterweight carriage in the Otis system.
(From Gustave Eiffel, La Tour de Trois Cents Mètres, Paris, 1900, pl. 224.)
Although highly efficient and of unquestionable security, this safety device was considered an insufficient safeguard by Eiffel, who, speaking in the name of the Commission, demanded the application of a device known as the rack and pinion safety that was used to some extent on European cog railways. The commissioners not only considered this system more reliable but felt that one of its features was a necessity: a device that permitted the car to be lowered by hand, even after failure of all the hoisting cables. The serious shortcomings of the rack and pinion were its great noisiness and the limitation it imposed on hoisting speed. Both disadvantages were due to the constant engagement of a pinion on the car with a continuous rack set between the rails. The meeting ended in an impasse, with Brown unwilling to approve the objectionable apparatus and able only to return to New York and lay the matter before his company.
While Eiffel’s attitude in the matter may appear highly unreasonable, it must be said that during a subsequent meeting between Brown and Kœchlin, the French engineer implied that a mutual antagonism had arisen between the Tower’s creator and the Commission. Thus, since his own judgment must have had little influence with the commissioners at that time, Eiffel was compelled to specify what he well knew were excessive safety provisions.
This decision placed Otis Brothers in a decidedly uncomfortable position, at the mercy of the Commission. W. E. Hale, promoter of the water balance elevator—who by then had a strong voice in Otis’ affairs—expressed the seriousness of the matter in a letter to the company’s president, Charles R. Otis, following receipt of Brown’s report on the Paris conference. Referring to the controversial cogwheel, Hale wrote
... if this must be arranged so that the car is effected [sic] in its operation by constant contact with the rack and pinion ... so as to communicate the noise and jar, and unpleasant motion which such an arrangement always produces, I should favor giving up the whole matter rather than allying ourselves with any such abortion.... we would be the laughing stock of the world, for putting up such a contrivance.
This difficult situation apparently was the product of a somewhat general contract phrased in terms of service to be provided rather than of specific equipment to be used. This is not unusual, but it did leave open to later dispute such ambiguous clauses as “adequate safety devices are to be provided.”
Although faced with the loss not only of all previously expended design work but also of an advertisement of international consequence, the company apparently concurred with Hale and so advised Paris. Unfortunately, there are no Otis records to reveal the subsequent transactions, but we may assume that Otis’ threat of withdrawal prevailed, coupled as it was with Eiffel’s confidence in the American equipment. The system went into operation as originally designed, free of the odious rack and pinion.
That, unfortunately, was not the final disagreement. Before the fair’s opening in May 1889, the relationship was strained so drastically that a mutually satisfactory conclusion to the project must indeed have seemed hopeless. The numerous minor structural modifications of the Tower legs found necessary as construction progressed had necessitated certain equivalent alteration to the Otis design insofar as its dependency upon the framework was affected. Consequently, work on the machinery was set back by some months. Eiffel was informed that although everything was guaranteed to be in full operation by opening day on May 1, the contractual deadline of January 1 could not possibly be met. Eiffel, now unquestionably acting on his own volition, responded by cable, refusing all payment. Charles Otis’ reply, a classic of indignation, disclosed to Eiffel the jeopardy in which his impetuosity had placed the success of the entire project:
After all else we have borne and suffered and achieved in your behalf, we regard this as a trifle too much; and we do not hesitate to declare, in the strongest terms possible to the English language, that we will not put up with it ... and, if there is to be War, under the existing circumstances, propose that at least part of it shall be fought on American ground. If Mr. Eiffel shall, on the contrary, treat us as we believe we are entitled to be treated, under the circumstances, and his confidence in our integrity to serve him well shall be restored in season to admit of the completion of this work at the time wanted, well and good; but it must be done at once ... otherwise we shall ship no more work from this side, and Mr. Eiffel must charge to himself the consequences of his own acts.
This message apparently had the desired effect and the matter was somehow resolved, as the machinery was in full operation when the Exposition opened. The installation must have had immense promotional value for Otis Brothers, particularly in its contrast to the somewhat anomalous French system. This contrast evidently was visible to the technically unsophisticated as well as to visiting engineers. Several newspapers reported that the Otis elevators were one of the best American exhibits at the fair.
In spite of their large over-all scale and the complication of the basic pattern imposed by the unique situation, the Otis elevators performed well and justified the original judgment and confidence which had prompted Eiffel to fight for their installation. Aside from the obvious advantage of simplicity when compared to the French machines, their operation was relatively quiet, and fast.
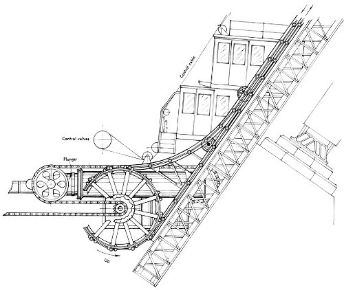
The double car, traveling at 400 feet per minute, carried 40 persons, all seated because of the change of inclination. The main valve or distributor that controlled the flow of water to and from the driving cylinder was operated from the car by cables. The hydraulic head necessary to produce pressure within the cylinder was obtained from a large open reservoir on the second platform. After being exhausted from the cylinder, the water was pumped back up by two Girard pumps (fig. 31) in the engine room at the base of the Tower’s south leg.
THE SYSTEM OF ROUX, COMBALUZIER AND LEPAPE
There can be little doubt that the French elevators placed in the east and west piers to carry visitors to the first stage of the Tower had the important secondary function of saving face. That an engineer of Eiffel’s mechanical perception would have permitted their use, unless compelled to do so by the Exposition Commission, is unthinkable. Whatever the attitudes of the commissioners may have been, it must be said—recalling the Backmann system—that they did not fear innovation. The machinery installed by the firm of Roux, Combaluzier and Lepape was novel in every respect, but it was a product of misguided ingenuity and set no precedent. The system, never duplicated, was conceived, born, lived a brief and not overly creditable life, and died, entirely within the Tower.
Basis of the French system was an endless chain of short, rigid, articulated links (fig. 35), to one point of which the car was attached. As the chain moved, the car was raised or lowered. Recalling the European distrust of suspended elevators, it is interesting to note that the car was pushed up by the links below, not drawn by those above, thus the active links were in compression. To prevent buckling of the column, the chain was enclosed in a conduit (fig. 36). Excessive friction was prevented by a pair of small rollers at each of the knuckle joints between the links. The system was, in fact, a duplicate one, with a chain on either side of the car. At the bottom of the run the chains passed around huge sprocket wheels, 12.80 feet in diameter, with pockets on their peripheries to engage the joints. Smaller wheels at the top guided the chains.
If by some motive force the wheel (fig. 33) were turned counterclockwise, the lower half of the chain would be driven upward, carrying the car with it. Slots on the inside faces of the lower guide trunks permitted passage of the connection between the car and chain. Lead weights on certain links of the chains’ upper or return sections counterbalanced most of the car’s dead weight.
Larger Image
Larger Image
Figure 28.—Plan and section of the Otis system’s movable pulley assembly, or chariot. Piston rods are at left.
(Adapted from The Engineer (London), July 19, 1889, vol. 68, p. 58.)
Two horizontal cylinders rotated the driving sprockets through a mechanism whose effect was similar to the rope-gearing of the standard hydraulic elevator, but which might be described as chain gearing. The cylinders were of the pushing rather than the pulling type used in the Otis system; that is, the pressure was introduced behind the plungers, driving them out. To the ends of the plungers were fixed smooth-faced sheaves, over which were looped heavy quadruple-link pitch chains, one end of each being solidly attached to the machine base. The free ends ran under the cylinder and made another half-wrap around small sprockets keyed to the main drive shaft. As the plungers were forced outward, the free ends of the chain moved in the opposite direction, at twice the velocity and linear displacement of the plungers. The drive sprockets were thereby revolved, driving up the car. Descent was made simply by permitting the cylinders to exhaust, the car dropping of its own weight. The over-all gear or ratio of the system was the multiplication due to the double purchase of the plunger sheaves times the ratio of the chain and drive sprocket diameters: 2(12.80/1.97) or about 13:1. To drive the car 218 feet to the first platform of the Tower the plungers traveled only about 16.5 feet.
To penetrate the inventive rationale behind this strange machine is not difficult. Aware of the fundamental dictum of absolute safety before all else, the Roux engineers turned logically to the safest known elevator type—the direct plunger. This type of elevator, being well suited to low rises, formed the main body of European practice at the time, and in this fact lay the further attraction of a system firmly based on tradition. Since the piers between the ground and first platform could accommodate a straight, although inclined run, the solution might obviously have been to use an inclined, direct plunger. The only difficulty would have been that of drilling a 220-foot, inclined well for the cylinder. While a difficult problem, it would not have been insurmountable. What then was the reason for using a design vastly more complex? The only reasonable answer that presents itself is that the designers, working in a period before the Otis bid had been accepted, were attempting to evolve an apparatus capable of the complete service to the second platform. The use of a rigid direct plunger thus precluded, it became necessary to transpose the basic idea in order to adapt it to the curvature of the Tower leg, and at the same time retain its inherent quality of safety. Continuing the conceptual sequence, the idea of a plunger made in some manner flexible apparently suggested itself, becoming the heart of the Roux machines.
Figure 29.—Section through cabin of the Otis elevator. Note the pivoted floor-sections.
As the car traveled, these floor-sections were leveled by the operator to compensate
for the change of inclination; however, they were soon removed because they interfered
with the loading and unloading of passengers. (From La Nature, May 4, 1889, vol. 17, p. 360.)
Here then was a design exhibiting strange contrast. It was on the one hand completely novel, devised expressly for this trying service; yet on the other hand it was derived from and fundamentally based on a thoroughly traditional system. If nothing else, it was safe beyond question. In Eiffel’s own words, the Roux lifts “not only were safe, but appeared safe; a most desirable feature in lifts traveling to such heights and carrying the general public.”[12]
The system’s shortcomings could hardly be more evident. Friction resulting from the more than 320 joints in the flexible pistons, each carrying two rollers, plus that from the pitch chains must have been immense. The noise created by such multiplicity of parts can only be imagined. Capacity was equivalent to that of the Otis system. About 100 people could be carried in the double-deck cabin, some standing. The speed, however, was only 200 feet per minute, understandably low.
If it had been the initial intention of the designers to operate their cars to the second platform, they must shortly have become aware of the impracticability of this plan, caused by an inherent characteristic of the apparatus. As long as the compressive force acted along the longitudinal axis of the links, there was no lateral resultant and the only load on the small rollers was that due to the dead weight of the link itself. However, if a curve had been introduced in the guide channels to increase the incline of the upper run, as done by Otis, the force on those links traversing the bend would have been eccentric—assuming the car to be in the upper section, above the bend. The difference between the two sections (based upon the Otis system) was 78°9′ minus 54°35′, or 23°34′, the tangent of which equals 0.436. Forty-three percent of the unbalanced weight of the car and load would then have borne upon the, say, 12 sets of rollers on the curve. The immense frictional load thus added to the entire system would certainly have made it dismally inefficient, if not actually unworkable.
In spite of Eiffel’s public remarks regarding the safety of the Roux machinery, in private he did not trouble to conceal his doubts. Otis’ representative, Hall, discussing this toward the end of Brown’s previously mentioned report, probably presented a fairly accurate picture of the situation. His comments were based on conversations with Eiffel and Kœchlin:
Mr. Gibson, Mr. Hanning [who were other Otis employees] and myself came to the unanimous conclusion that Mr. Eiffel had been forced to order those other machines, from outside parties, against his own judgment: and that he was very much in doubt as to their being a practical success—and was, therefore, all the more anxious to put in our machines (which he did have faith in) ... and if the others ate up coal in proportions greatly in excess of ours, he would have it to say ... “Gentlemen, these are my choice of elevators, those are yours &c.” There was a published interview ... in which Eiffel stated ... that he was to meet some American gentlemen the following day, who were to provide him with elevators—grand elevators, I think he said....
Figure 30.—Upperworks and passenger platforms of the Otis system at second level.
(From La Nature, Aug. 10, 1889, vol. 17, p. 169.)
The Roux and the Otis systems both drew their water supply from the same tanks; also, each system used similar distributing valves (fig. 32) operated from the cars. Although no reports have been found of actual controlled tests comparing the efficiencies of the Otis and Roux systems, a general quantitative comparison may be made from the balance figures given for each (p. 40), where it is seen that 2,665 pounds of excess tractive effort were allowed to overcome the friction of the Otis machinery against 13,856 pounds for the Roux.
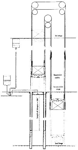
THE EDOUX SYSTEM
The section of the Tower presenting the least difficulty to elevator installation was that above the juncture of the four legs—from the second platform to the third, or observation, enclosure. There was no question that French equipment could perform this service. The run being perfectly straight and vertical, the only unusual demand upon contemporary elevator technology was the length of rise—525 feet.
The system ultimately selected (fig. 37) appealed to the Commission largely because of a
similar
one that had been installed in one tower of the famous Trocadero[13] and which had been operating successfully for 10 years. It was the direct plunger system of Leon Edoux, and was, for the time, far more rationally contrived than Backmann’s helicoidal system. Edoux, an old schoolmate of Eiffel’s, had built thousands of elevators in France and was possibly the country’s most successful inventor and manufacturer in the field. It is likely that he did not attempt to obtain the contract for the elevator equipment in the Tower legs, as his experience was based almost entirely on plunger systems, a type, as we have seen, not readily adaptable to that situation. What is puzzling was the failure of the Commission’s members to recognize sooner Edoux’s obvious ability to provide equipment for the upper run. It may have been due to their inexplicable confidence in Backmann.
Figure 31.—The French Girard pumps that supplied the Otis and Roux systems.
(From La Nature, Oct. 5, 1889, vol. 17, p. 292.)
The direct plunger elevator was the only type in which European practice was in advance of American practice at this time. Not until the beginning of the 20th century, when hydraulic systems were forced into competition with electrical systems, was the direct plunger elevator improved in America to the extent of being practically capable of high rises and speeds. Another reason for its early disfavor in the United States was the necessity for drilling an expensive plunger well equal in length to the rise.[14]
As mentioned, the most serious problem confronting Edoux was the extremely high rise of 525 feet. The Trocadero elevator, then the highest plunger machine in the world, traveled only about 230 feet. A secondary difficulty was the esthetic undesirability of permitting a plunger cylinder to project downward a distance equal to such a rise, which would have carried it directly into the center of the open area beneath the first platform (fig. 6). Both problems were met by an ingenious modification of the basic system. The run was divided into two equal sections, each of 262 feet, and two cars were used. One operated from the bottom of the run at the second platform level to an intermediate platform half-way up, while the other operated from this point to the observation platform near the top of the Tower. The two sections were of course parallel, but offset. A central guide, on the Tower’s center-line, running the entire 525 feet served both cars, with shorter guides on either side—one for the upper and one for the lower run. Thus, each car traveled only half the total distance. The two cars were connected, as in the Backmann system, by steel cables running over sheaves at the top, balancing each other and eliminating the need for counterweights. Two driving rams were used. By being placed beneath the upper car, their cylinders extended downward only the 262 feet to the second platform and so did not project beyond the confines of the system itself.[15] In making the upward or downward trip, the passengers had to change from one car to the other at the intermediate platform, where the two met and parted (fig. 39). This transfer was the only undesirable feature of what was, on the whole, a thoroughly efficient and well designed work of elevator engineering.
[7] Two machines, by Otis, in the Demarest Building, Fifth Avenue and 33d Street, New York. They were in use for over 30 years.
[8] Although the eventually successful application of electric power to the elevator did not occur until 1904, and therefore goes beyond the chronological scope of this discussion, it was of such importance insofar as current practice is concerned as to be worthy of brief mention. In that year the first gearless traction machine was installed by Otis in a Chicago theatre. As the name implies, the cables were not wrapped on a drum but passed, from the car, over a grooved sheave directly on the motor shaft, the other ends being attached to the counterweights. The result was a system of beautiful simplicity, capable of any rise and speed with no proportionate increase in the number or size of its parts, and free from any possibility of car or weights being drawn into the machinery. This system is still the only one used for rises of over 100 feet or so. By the time of its introduction, motor controls had been improved to the point of complete practicability.
Backmann’s second proposal, actually approved by the Commission, incorporated the only—although highly significant—innovation evident in his designs. For the rope transmission, electric motors were substituted, one in each car to drive the roller frame directly. With this modification, the plan does not seem quite as unreasonable, and would probably have worked. However, it would certainly have lacked the necessary durability and would have been extremely expensive. The Commission discarded the whole scheme about the middle of 1888, giving two reasons for its action: (1) the novelty of the system and the attendant possibility of stoppages which might seriously interrupt the “exploitation of the Tower,” and (2) fear that the rollers running around the tracks would cause excessive noise and vibration. Both reasons seem quite incredible when the Backmann system is compared to one of those actually used—the Roux, described below—which obviously must have been subject to identical failings, and on a far greater scale. More likely there existed an unspoken distrust of electric propulsion.
By far the greatest development in this specialized branch of mechanical engineering occurred in the United States. The comparative position of American practice, which will be demonstrated farther on, is indicated by the fact that Otis Brothers and other large elevator concerns in the United States were able to establish offices in many of the major cities of Europe and compete very successfully with local firms in spite of the higher costs due to shipment. This also demonstrates the extent of error in the oft-heard statement that the skyscraper was the direct result of the elevator’s invention. There is no question that continued elevator improvement was an essential factor in the rapid increase of building heights. However, consideration of the situation in European cities, where buildings of over 10 stories were (and still are) rare in spite of the availability of similar elevator techniques, points to the fundamental matter of tradition. The European city simply did not develop with the lack of judicial restraint which characterized metropolitan growth in the United States. The American tendency to confine mercantile activity to the smallest possible area resulted in excessive land values, which drove buildings skyward. The elevator followed, or, at most, kept pace with, the development of higher buildings.
[9] Mechanical transmission of power by wire rope was a well developed practice at this time, involving in many instances high powers and distances up to a mile. To attempt this system in the Eiffel Tower, crowded with structural work, machinery and people, was another matter.
[10] According to Otis Elevator Company, the final price, because of extras, was $30,000.
[11] In Pall Mall Gazette, as quoted in The Engineering and Building Record and the Sanitary Engineer, May 25, 1889, vol. 19, p. 345.
[12] From speech at annual summer meeting of Institution of Mechanical Engineers, Paris, 1889. Quoted in Engineering, July 5, 1889, vol. 48, p. 18.
The Fives-Lilles equipment reflected the advance of European elevator engineering in this short time. The machines were rope-geared and incorporated the elegant feature of self-leveling cabins which compensated for the varying track inclination. For the 1900 fair, the Otis elevator in the south pier was also removed and a wide stairway to the first platform built in its place. In 1912, 25 years after Backmann’s startling proposal to use electricity for his system, the remaining Otis elevator was replaced by a small electric one. This innovation was reluctantly introduced solely for the purpose of accommodating visitors in the winter when the hydraulic systems were shut down due to freezing weather. The electric elevator had a short life, being removed in 1922 when the number of winter visitors increased far beyond its capacity. However, the two hydraulic systems were modified to operate in freezing temperatures—presumably by the simple expedient of adding an antifreezing chemical to the water—and operation was placed on a year-round basis.
[13] Located near the Tower, built for the Paris fair of 1878.
[14] Improved oil-well drilling techniques were influential in the intense but short burst of popularity enjoyed by direct plunger systems in the United States between 1899 and 1910. In New York, many such systems of 200-foot rise, and one of 380 feet, were installed.
[15] An obvious question arises here: What prevents a plunger 200 or 300 feet long and no more than 16 inches in diameter from buckling under its compressive loading? The answer is simply that most of this length is not in compression but in tension. The Edoux rams, when fully extended, virtually hung from the upper car, sustained by the weight of 500 feet of cable on the other side of the sheaves. As the upper car descended this effect diminished, but as the rams moved back into the cylinders their unsupported length was correspondingly reduced.
Figure 32.—The Otis distributor, with valves shown in motionless, neutral position.
Since the main valve at all times was subjected to the full operating pressure, it
was necessary to drive this valve with a servo piston. The control cable operated
only the servo piston’s valve. (Adapted from Gustave Eiffel, La Tour de Trois
Cents Mètres, Paris, 1900, p. 130.)
Larger Image
Figure 33.—General arrangement of the Roux Combaluzier and Lepape elevator.
Figure 34.—Roux, Combaluzier and Lepape machinery and cabin at the Tower’s base.
(From La Nature, Aug. 10, 1889, vol. 17, p. 168.)
In operation, water was admitted to the two cylinders from a tank on the third platform. The resultant hydraulic head was sufficient to force out the rams and raise the upper car. As the rams and car rose, the rising water level in the cylinders caused a progressive reduction of the available head. This negative effect was further heightened by the fact that, as the rams moved upward, less and less of their length was buoyed by the water within the cylinders, increasing their effective weight. These two factors were, however, exactly compensated for by the lengthening of the cables on the other side of the pulleys as the lower car descended. Perfect balance of the system’s dead load for any position of the cabins was, therefore, a quality inherent in its design. However, there were two extreme conditions of live loading which required consideration: the lower car full and the upper empty, or vice versa. To permit the upper car to descend under the first condition, the plungers were made sufficiently heavy, by the addition of cast iron at their lower ends, to overbalance the weight of a capacity load in the lower car. The second condition demanded simply that the system be powerful enough to lift the unbalanced weight of the plungers plus the weight of passengers in the upper car.
As in the other systems, safety was a matter of prime importance. In this case, the element of risk lay in the possibility of the suspended car falling. The upper car, resting on the rams, was virtually free of such danger. Here again the influence of Backmann was felt—a brake of his design was applied (fig. 38). It was, true to form, a throwback, similar safety devices having proven unsuccessful much earlier. Attached to the lower car were two helically threaded vertical rollers, working within the hollow guides. Corresponding helical ribs in the guides rotated the rollers as the car moved. If the car speed exceeded a set limit, the increased resistance offered by the apparatus drove the rollers up into friction cups, slowing or stopping the car.
Figure 35.—Detail of links in the Roux system.
(From Gustave Eiffel,
La Tour de Trois Cents Mètres,
Paris, 1900, p. 156.)
Figure 36.—Section of guide trunks in the Roux system.
(From Gustave Eiffel,
La Tour de Trois Cents Mètres,
Paris, 1900, p. 156.)
The device was considered ineffectual by Edoux and Eiffel, who were aware that the ultimate safety of the system resulted from the use of supporting cables far heavier than necessary. There were four such cables, with a total sectional area of 15.5 square inches. The total maximum load to which the cables might be subjected was about 47,000 pounds, producing a stress of about 3,000 pounds per square inch compared to a breaking stress of 140,000 pounds per square inch—a safety factor of 46![16]
Figure 37.—Schematic diagram of the Edoux system.
(Adapted from Gustave Eiffel,
La Tour de Trois Cents Mètres,
Paris, 1900, p. 175.)
Figure 38.—Vertical section through lower (suspended)
Edoux car, showing Backmann helicoidal safety brake.
(Adapted from Gustave Eiffel,
La Tour Eiffel en 1900,
Paris, 1902, p. 12.)
A curiosity in connection with the Edoux system was the use of Worthington (American) pumps (fig. 40) to carry the water exhausted from the cylinders back to the supply tanks. No record has been found that might explain why this particular exception was made to the “foreign materials” stipulation. This exception is even more strange in view of Otis’ futile request for the same pumps and the fact that any number of native machines must have been available. It is possible that Edoux’s personal influence was sufficient to overcome the authority of the regulation.
Figure 39.—Passengers changing cars on Edoux elevator at intermediate platform.
(From La Nature, May 4, 1889, vol. 17, p. 361.)
Figure 40.—Worthington tandem compound steam pumps, at base of the Tower’s south pier,
supplied water for the Edoux system. The tank was at 896 feet, but suction was taken from
the top of the cylinders at 643 feet; therefore, the pumps worked against a head of only
about 250 feet. (From La Nature, Oct. 5, 1889, vol. 17, p. 293.)
Figure 41.—Recent view of lower car of the Edoux system,
showing slotted cylindrical guides that enclose the cables.
Epilogue
In 1900, after the customary 11-year period, Paris again prepared for an international exposition, about 5 years too early to take advantage of the great progress made by the electric elevator. When the Roux machines, the weakest element in the Eiffel Tower system, were replaced at this time, it was by other hydraulics. Built by the well known French engineering organization of Fives-Lilles, the new machines were the ultimate in power, control, and general excellence of operation. As in the Otis system, the cars ran all the way to the second platform.
The Fives-Lilles equipment reflected the advance of European elevator engineering in this short time. The machines were rope-geared and incorporated the elegant feature of self-leveling cabins which compensated for the varying track inclination. For the 1900 fair, the Otis elevator in the south pier was also removed and a wide stairway to the first platform built in its place. In 1912, 25 years after Backmann’s startling proposal to use electricity for his system, the remaining Otis elevator was replaced by a small electric one. This innovation was reluctantly introduced solely for the purpose of accommodating visitors in the winter when the hydraulic systems were shut down due to freezing weather. The electric elevator had a short life, being removed in 1922 when the number of winter visitors increased far beyond its capacity. However, the two hydraulic systems were modified to operate in freezing temperatures—presumably by the simple expedient of adding an antifreezing chemical to the water—and operation was placed on a year-round basis.
Today the two Fives-Lilles hydraulic systems remain in full use; and visitors reach the Tower’s summit by Edoux’s elevator (fig. 41), which is all that remains of the original installation.
Balance of the Three Elevator Systems
The Otis System
Negative effect
Weight of cabin: 23,900 lb. × sin 78°9′ (incline of upper run)23,390
lb.
Live load: 40 persons @150 lb. = 6,000 × sin 78°9′5,872
———
— 29,262
lb.
Positive effect
Counterweight: 55,000 × sin 54°35′ (incline of lower run) ——————————————— 3 (rope gear ratio)14,940
lb.
Weight of piston and chariot: 33,060 × sin 54°35′ ——————— 12 (ratio)2,245
Power: 156 p.s.i. × 1,134 sq. in. (piston area) —————————————— 12 (ratio)14,742
31,927 lb.
Excess to overcome friction
2,665 lb.
The Roux, Combaluzier and Lepape System
Negative effect
Weight of cabin: 14,100 × sin 54°35′11,500
lb.
Live load: 100 persons @150 lb. = 15,000 × sin 54°35′12,200
———— 23,720
lb.
Positive effect
Counterweight: 6,600 × sin 54°35′5,380
Power: 156 p.s.i. × 2 (pistons) × 1,341.5 sq. in. (piston area) ——————————————————— 13 (ratio)32,196
———
37,576 lb.
————
Excess to overcome friction
13,856 lb.
The Edoux System
Negative effect
Unbalanced weight of plungers (necessary to raise full lower car and weight of cables on lower side)42,330
lb.
Live load: 60 persons @150 lb.9,000
———
— 51,330 lb.
Positive effect
Power: 227.5 p.s.i. × 2 (plungers) × 124 sq. in. (plunger area)56,420 lb.
————
Excess to overcome friction
5,090 lb.
Footnotes:
[1] Translated from Jean A. Keim, La Tour Eiffel, Paris, 1950.
[2] The foundation footings exerted a pressure on the earth of about 200 pounds per square foot, roughly one-sixth that of the Washington Monument, then the highest structure in the world.
[3] A type of elevator known as the “teagle” was in use in some multistory English factories by about 1835. From its description, this elevator appears to have been primarily for the use of passengers, but it unquestionably carried freight as well. The machine shown in figure 7 had, with the exception of a car safety, all the features of later systems driven from line shafting—counterweight, control from the car, and reversal by straight and crossed belts.
[4] The Otis safety, of which a modified form is still used, consisted essentially of a leaf wagon spring, on the car frame, kept strained by the tension of the hoisting cables. If these gave way, the spring, released, drove dogs into continuous racks on the vertical guides, holding the car or platform in place.
[5] A notable exception was the elevator in the Washington Monument. Installed in 1880 for raising materials during the structure’s final period of erection and afterwards converted to passenger service, it was for many years the highest-rise elevator in the world (about 500 feet), and was certainly among the slowest, having a speed of 50 feet per minute.
[6] Today, although not limited by the machinery, speeds are set at a maximum of about 1,400 feet per minute. If higher speeds were used, an impractically long express run would be necessary for starting and stopping in order to prevent an acceleration so rapid as to be uncomfortable to passengers and a strain on the equipment.
[7] Two machines, by Otis, in the Demarest Building, Fifth Avenue and 33d Street, New York. They were in use for over 30 years.
[8] Although the eventually successful application of electric power to the elevator did not occur until 1904, and therefore goes beyond the chronological scope of this discussion, it was of such importance insofar as current practice is concerned as to be worthy of brief mention. In that year the first gearless traction machine was installed by Otis in a Chicago theatre. As the name implies, the cables were not wrapped on a drum but passed, from the car, over a grooved sheave directly on the motor shaft, the other ends being attached to the counterweights. The result was a system of beautiful simplicity, capable of any rise and speed with no proportionate increase in the number or size of its parts, and free from any possibility of car or weights being drawn into the machinery. This system is still the only one used for rises of over 100 feet or so. By the time of its introduction, motor controls had been improved to the point of complete practicability.
[9] Mechanical transmission of power by wire rope was a well developed practice at this time, involving in many instances high powers and distances up to a mile. To attempt this system in the Eiffel Tower, crowded with structural work, machinery and people, was another matter.
[10] According to Otis Elevator Company, the final price, because of extras, was $30,000.
[11] In Pall Mall Gazette, as quoted in The Engineering and Building Record and the Sanitary Engineer, May 25, 1889, vol. 19, p. 345.
[12] From speech at annual summer meeting of Institution of Mechanical Engineers, Paris, 1889. Quoted in Engineering, July 5, 1889, vol. 48, p. 18.
[13] Located near the Tower, built for the Paris fair of 1878.
[14] Improved oil-well drilling techniques were influential in the intense but short burst of popularity enjoyed by direct plunger systems in the United States between 1899 and 1910. In New York, many such systems of 200-foot rise, and one of 380 feet, were installed.
[15] An obvious question arises here: What prevents a plunger 200 or 300 feet long and no more than 16 inches in diameter from buckling under its compressive loading? The answer is simply that most of this length is not in compression but in tension. The Edoux rams, when fully extended, virtually hung from the upper car, sustained by the weight of 500 feet of cable on the other side of the sheaves. As the upper car descended this effect diminished, but as the rams moved back into the cylinders their unsupported length was correspondingly reduced.
[16] M. A. Ansaloni, “The Lifts in the Eiffel Tower,” quoted in Engineering, July 5, 1889, vol. 48, p. 23. The strength of steel when drawn into wire is increased tremendously. Breaking stresses of 140,000 p.s.i. were not particularly high at the time. Special cables with breaking stresses of up to 370,000 p.s.i. were available.
Text figure 19
Morse, Williams & Co.,
BUILDERS OF
PASSENGER
AND
FREIGHT
ELEVATORS.
ELECTRIC ELEVATOR.
Write us for Circulars and Prices.
Main Office and Works, 1105 Frankford Avenue,
PHILADELPHIA.
New York Office,
108 Liberty Street.
New Haven Office
82 Church Street.
Pittsburg Office
413 Fourth Avenue.
Boston Office
19 Pearl Street.
Baltimore Office
Builders’ Exchange.
Scranton Office
425 Spruce Street.
Text figure 20
MILLER’S PATENT
LIFE AND LABOR-SAVING
SCREW HOISTING MACHINE,
FOR THE USE OF
Stores, Hotels, Warehouses, Factories, Sugar Refineries, Packing Houses, Mills, Docks, Mines, &c.
MANUFACTURED BY
CAMPBELL, WHITTIER & CO., ROXBURY, MASS.
Sole Agents for the New England States.
The above Engraving illustrates a very superior Hoisting Machine, designed for Store and Warehouse Hoisting. It is very simple in its construction, compact, durable, and not liable to get out of order. An examination of the Engraving will convince any one who has any knowledge of Machinery, that the screw is the only safe principle on which to construct a Hoisting Machine or Elevator.
Transcriber’s Notes:
The original text was printed with two columns per page.
Images have been moved from the middle of a paragraph to the closest paragraph break, so the placement of page numbers in this text does not exactly match the original in some cases.
[16] M. A. Ansaloni, “The Lifts in the Eiffel Tower,” quoted in Engineering, July 5, 1889, vol. 48, p. 23. The strength of steel when drawn into wire is increased tremendously. Breaking stresses of 140,000 p.s.i. were not particularly high at the time. Special cables with breaking stresses of up to 370,000 p.s.i. were available.
